№42

... it's better to have good questions

Installing Node Exporter on Linux

2021-03-11 2 min read Technology Open-Source Ronny Trommer

In OpenNMS Horizon 28+ is now a PrometheusCollector available. It scrapes the metrics from the provided exporter pages and allows to add data collections. As of speaking today it is not 100% feature complete, scraping data types like histograms is not implemented yet. If you want to play around here is a quick way to get the Linux Node_Exporter installed.

The following steps are executed in a root shell with sudo -i.

Continue reading

UCARP and High Availability

2020-02-07 2 min read Technology Open-Source Ronny Trommer

If you have ever played with BSD you probably ran into CARP. It allows you to build a high available service which is provided by two physical servers behind a virtual shared IP address. The CARP nodes define a master and a backup system. A master serves the content and if the master crashes, the backup system takes over automatically the virtual IP (VIP) and the client won’t notice.

Disclaimer: You should be aware this setup will not share load and increase your network throughput. It just used to increase availabilty and room to do maintenance without bringing your service down.

Continue reading

Everyone can change it and why you shouldn't

2018-09-27 3 min read Open-Source Technology Ronny Trommer

Open-source software is great. If there is something you don’t like, you can at least - try to change it. A lot of open-source software out there is not primarily used by private people. There are many companies who provide professional services around open-source software. Some of them try to enhance the appearance with custom User Interfaces, their company logo to fit their own Corporate Identity. There are several motivations, mostly they want to be distinguished on the marked or need some easy to maintain little customization which allows their sales guys easier to sell a project and not using the software from the community projects website. How hard could it be to make something pretty, right?

Continue reading

Guidance to Survive Monitoring

2018-08-08 5 min read Technology Open-Source Ronny Trommer

While working in the monitoring field for a long time, here are some rules I try to follow when requirements go awry.

Rule #1: Only create an alert when human interaction is required

When you setup a monitoring, it tends to get noisy very quickly. The problem is, people want to know everything and want to monitor everything. You tend to build a system which sends you a lot of alarms and you will get alarm fatique. To get most out of your monitoring solution, you have to always keep in mind Rule #1. When you alert for something, ask yourself is it really necessary to wake some one up in the middle of the night. There is nothing more horrible than waking someone up and it is a false alert.

Continue reading

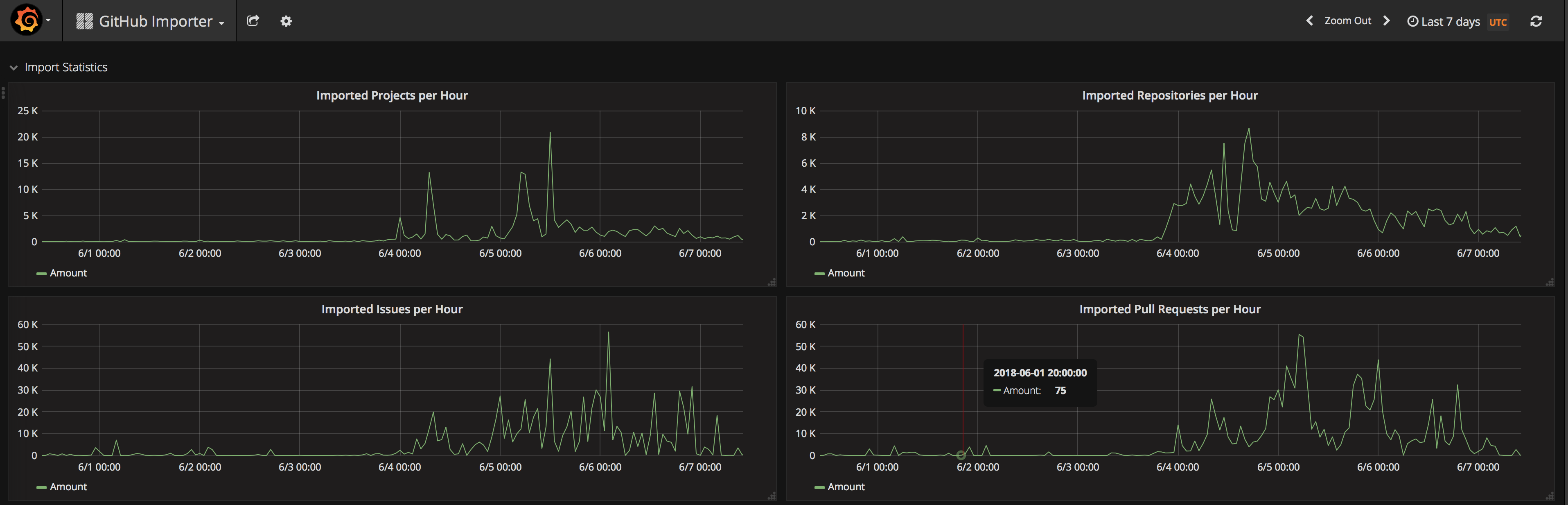
Hipster vs. Microsoft

2018-06-07 3 min read Technology Open-Source Ronny Trommer

This week was great, Microsoft bought GitHub! All the Hipsters went crazy and a lot of open-source people move now their repos to GitLab. There is even a Hashtag #movingtogitlab floating around.

GitLab importer statistics

The GitLab importer showed significant peaks when the news broke out. What the hell happened?

GitHub is the new SourceForge

GitHub was cool, it made Git to shine. GitHub was the platform to collaborate on software development in public and helped to make Git the de-facto standard as a free and decentralized version control system. It helped to make development workflows transparent for everyone. The interface was quick, simple, well accepted and it was not plastered with popups and advertisements. It was started in 2007 by the company GitHub, Inc. in San Francisco. In a very short amount of time it was so well accepted, it killed SourceForge and Google Code. It was the prototype of “disrupting” the way how people collaborate in software development, especially in open-source projects.

Continue reading

Open-source Experience

2014-11-22 3 min read Technology Open-Source Ronny Trommer

I spend a lot of time in the OpenNMS project and I love to work in free software and the workflows around it. We moved with our project from SourceForge to GitHub a few years ago and I think it was the right decision. There are now some established workflows in this ecosystem and they tear down borders between different open-source projects and here is an example of it.

I develop with IntelliJ IDEA and spend currently some time working in documentation of OpenNMS. We have migrated from Docbook XML format to AsciiDoc and started with the help of a few brave community volunteers a new documentation environment. I’ve found a plugin for IDEA which renders AsciiDoc and gave it a try to have a better workflow working on documentation and navigating through source code in just one program.

Continue reading